
一
背景
2026年4月7日,河北省工业和信息化厅正式印发《关于组织开展2026年度工业节能降碳诊断服务工作的通知》(冀工信节函〔2026〕125号),一场覆盖全省的公益性节能降碳诊断服务行动已启动。

此次诊断服务重点聚焦钢铁、石化、化工、建材、多晶硅、锂电池、水泥、陶瓷、平板玻璃、电子电器等行业及数据中心等信息基础设施,为中小企业、工业园区提供“免费体检"。工业绿色低碳服务机构将深入企业生产工艺流程、重点用能设备、公辅设施、余能利用、节能降碳管理体系建设、用能结构优化及产品碳足迹核算等方面,查找短板弱项,提出技术、设备、管理等多维度节能改造建议。
政策要求各市做好企业与机构对接,推动诊断结果落地,引导企业落实改造建议,形成“咨询—诊断—改造—评估"闭环。其中,石家庄、唐山参与诊断企业原则上不少于20家,其他设区市不少于15家,定州、辛集市不少于6家。
对河北工业企业而言,诊断只是起点,降碳才是目标。企业拿到诊断报告后,常面临落地、实施、优化等困惑,而安科瑞企业能源管控平台,正是承接这些需求的数字化能碳管理解决方案。
二
安科瑞企业能源管控平台
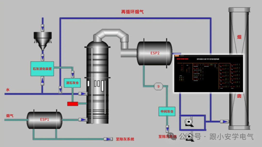
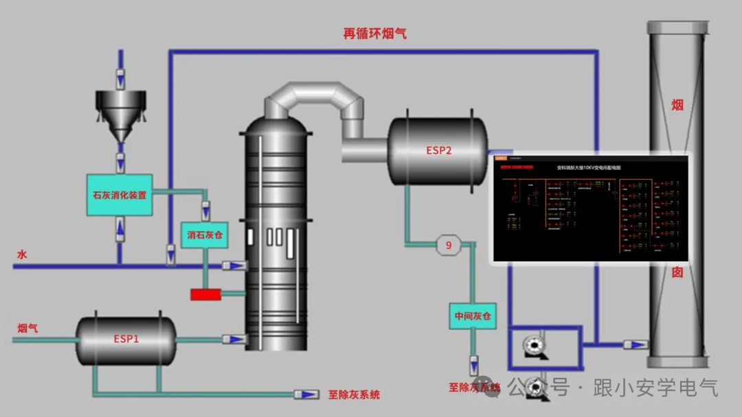
安科瑞企业能源管控平台契合河北企业诊断后落地需求,为园区和企业提供一体化能碳管理方案。平台通过实时监控、数据分析与优化控制,采集电、水、气等能源数据,直观呈现能耗情况,为零碳管理奠定基础。
平台核心功能具体概述如下:
1、实时监控与预警
24h监测各点位能源使用状态与报警信息,助力企业快速发现并处理异常,提升应急响应能力,减少因设备故障或操作不当导致的浪费。

2、变压器负载监测与优化
通过对变压器负载的实时监测,辅助园区科学规划变压器配置,比对不同运行参数下的用电效果,寻找有效运行模式,降低用电单耗与电能损失。

3、多维度用能统计
支持按能源类型、区域、生产工艺、时间等多个维度分析用能数据,提供曲线图、饼图、柱状图等展示方式,并支持同比、环比分析,帮助发现资源使用中的漏洞与不合理环节,优化分配策略。

4、产品单耗分析
与MES系统对接,生成产品单耗趋势图并进行同比、环比分析,帮助企业根据数据调整生产流程,降低单位产品能耗,提升整体能效。

5、绩效分析与能耗智能预测
将能源管理细分至班组、区域、产线等层级,按日、周、月、年进行绩效统计,并与计划指标进行KPI对比,强化员工节能意识,识别内部节能潜力?;诶肥萦肴斯ぶ悄芩惴ü菇扑隳P?,预测未来能耗趋势,为零碳园区制定节能策略提供科学依据。

6、运行状态监测
覆盖区域、工段、设备多个层面,监测关键设备如温度、湿度、流量、压力等参数,支持变配电系统一次运行监视,并通过动态监测图快速查询能源用量。

7、分析报告自动生成
按年、月、日周期生成能源利用、线路损耗、设备运行等统计报告,为用户提供数据支撑,辅助发现设备异常与节能空间。

8、移动端实时管理
支持Android与iOS系统,用户可通过手机随时掌握能耗、能效分析、报警信息等,打破管理时空限制。

9、能效优化模型
建立高精度能效模型,通过全局优化算法制定各子系统运行策略,实现系统级节能。

10、负荷调峰与空调优化
针对中央空调系统,基于AI算法预测冷热负荷,动态调整主机、水泵、风机运行参数,实施刚性与柔性调控策略,提升系统能效,避免超需量运行。

整体来看,该能源管控平台融合实时监测、数据分析、智能控制和趋势预测等多重功能,为零碳园区建设提供支撑。以安科瑞为例的解决方案,通过自动化信息集中管理、AI算法及动态数字化监管,实现对水、电、气、蒸汽等多类能源的细化管理,并通过深度数据解析提升资源利用率,挖掘节能潜力。